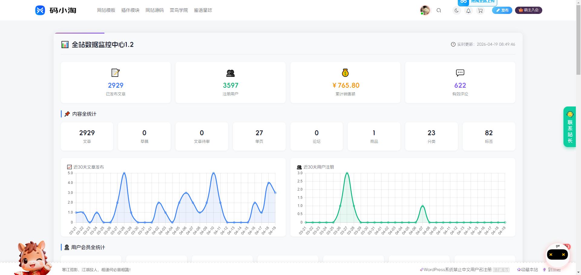
子比主题 – 全站数据统计监控

这是一款子比主题全站数据统计监控页面,这款页面只能管理员进行查看,不是管理员不能查看此页面,喜欢的自行部署吧!

图片[1]-子比主题 – 全站数据统计监控-码小淘网络

代码部署

子比主题 – 全站数据统计监控-码小淘网络
子比主题 – 全站数据统计监控
此内容为付费阅读,请付费后查看
550积分
付费阅读

请先登录才能订阅哦

立即登录
ヘ(≧∇≦)ノ
© 版权声明
THE END
喜欢就支持一下吧
点赞7赞赏 分享
评论 抢沙发

请登录后发表评论

    暂无评论内容